שלושה נוספים נפטרו במהלך היום, פחות מ-6000 חולים פעילים בארץ

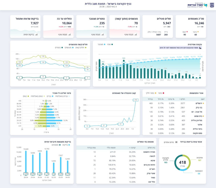
משרד הבריאות עדכן כי מניין הקורבנות עומד כעת על 235, ומספר המונשמים המעודכן הינו 70. כמו כן, 10,064 בני אדם החלימו מהנגיף ושוחררו לביתם ממחלקות הקורונה

מעריב אונליין - לוגו צילום: מעריב אונליין
בדיקת קורונה בישראל
בדיקת קורונה בישראל | צילום: אבשלום ששוני
2
גלריה

משרד הבריאות עדכן הערב (שני) את נתוני התחלואה בנגיף הקורונה בישראל: במהלך שעות הלילה והבוקר נפטרו בבתי החולים שני בני אדם שחלו בקורונה, וכן זוהו 30 נשאים מאומתים חדשים של הנגיף. בכך עולה מניין הקורבנות בישראל ל-235, ומספרן הכולל של הבדיקות החיוביות עומד על 16,246 מאז החל המשבר העולמי.

בהמשך היום הודיע בית החולים ורוקה כי בן 66 נפטר הבוקר ביחידה לטיפול נמרץ הייעודית לחולי קורונה. הוא סבל מריבוי מחלות רקע.

עוד נמסר, כי מספר המאושפזים במחלקות הקורונה שמצבם מוגדר קשה הינו 90, מתוכם 70 מסתייעים במכונת הנשמה. כמו כן, 10,046 בני אדם החלימו מהנגיף ושוחררו לביתם.

נתוני החולים נכון ל-4/5 בערב
נתוני החולים נכון ל-4/5 בערב | צילום: משרד הבריאות

בתוך כך, שיפור חל במצבם של הנער בן ה-16 והילדה בת ה-11 שאושפזו בבית החולים רמב"ם שבחיפה במצב קשה, וכעת הם נושמים בכוחות עצמם וללא התערבות מכשירים רפואיים.

תגיות:
משרד הבריאות
/
קורונה
פיקוד העורף לוגוהתרעות פיקוד העורף