משרד הבריאות: 247 בני אדם נפטרו מקורונה, סה"כ 4,831 חולים פעילים בארץ

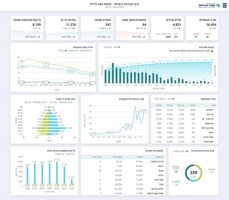
על פי הנתונים, נכון לרגע זה ישנם 4,831 חולים פעילים בישראל, בתוכם 64 במצב קשה ונזקקים להנשמה. דיווח: משרד הבריאות מתנגד להקלות נוספות בשבועיים הקרובים

מעריב אונליין - לוגו צילום: מעריב אונליין
קורונה בישראל - למצולמים אין קשר לנאמר בכתבה
קורונה בישראל - למצולמים אין קשר לנאמר בכתבה | צילום: נתי שוחט, פלאש 90
2
גלריה

מתחילת ההתפרצות, החלימו 11,376 בני אדם. עוד פורסם כי אתמול נערכו 8,159 בדיקות לזיהוי הנגיף. בשעות הבוקר פרסם המשרד נתונים המעידים על כך שבירושלים, שם מספר הנדבקים הגדול ביותר, הוא עומד כעת על 3,635, עלייה של 10 ביחס לאתמול.

נתוני משרד הבריאות 09.05.2020
נתוני משרד הבריאות 09.05.2020 | צילום: משרד הבריאות

בעיר בבני ברק, שהיוותה את המוקד השני בגודלו להתפרצות המחלה בישראל, ישנם כרגע 2,895 חולים. מהנתונים עולה כי אחוז המאושפזים הגבוה ביותר, העומד על 41.7, הוא בבית חולים מעייני הישועה בעיר, בתוכם מאושפזים גם 9 חברי צוות העובדים במרכז הרפואי.

בתוך כך, בחדשות 12 דווח הערב כי משרד הבריאות מתנגד להקלות נוספות בשבועיים הקרובים ובעיקר לפתיחת המסעדות. גורם במשרד אמר: "מתנגדים בתוקף לכל שינוי במתווה, רוצים להיות בבקרה על העניינים".

תגיות:
משרד הבריאות
/
קורונה
פיקוד העורף לוגוהתרעות פיקוד העורף