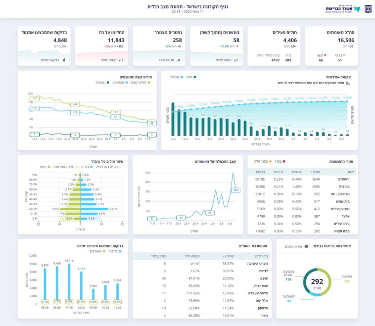
מספר הנדבקים בישראל עלה ל-16,506, מניין המתים עומד על 258

על פי הנתונים העדכניים שפרסם משרד הבריאות, מתוך 4,406 חולים פעילים, 58 מוגדרים במצב קשה וזקוקים להנשמה. מתחילת ההתפרצות, החלימו 11,834 בני אדם

טל לב רם צילום: אבשלום ששונימעריב אונליין - לוגו צילום: מעריב אונליין
קורונה בישראל
קורונה בישראל | צילום: יונתן זינדל, פלאש 90
2
גלריה

משרד הבריאות עדכן הערב (שני) את נתוני התחלואה בנגיף הקורונה: במהלך היום נפטרו בבתי החולים חמישה בני אדם כתוצאה מהנגיף, וכן זוהו 30 מקרי הידבקות חדשים. בכך עולה מניין הקורבנות הקורונה בישראל ל-258, ומספר החולים הכולל עומד כעת על 16,506 (מתוכם 4,406 פעילים, ו-11,843 החלימו ושוחררו לביתם). כמו כן, 66 בני אדם מאושפזים במחלקות הקורונה במצב קשה - 58 מהם מורדמים ומונשמים, ו-51 במצב בינוני.

מוקדם יותר היום, נמסרה מבית החולים הדסה עין כרם הודעה על פטירתה של חולת קורונה בת 52 שהייתה מונשמת ומורדמת במצב קשה ביחידה לטיפול נמרץ נשימתי, נפטרה הערב כתוצאה מהמחלה. מדובר בחולה בעלת מחלת רקע משמעותית אשר אושפזה לפני כחודש בבית החולים.

כמו כן, מבית חולים השרון נמסרה הודעה על מותה של מטופלת בת 76, שמחה גמליאל, שסבלה ממחלות רקע והייתה מונשמת במשך חמישה שבועות. קרובי משפחתה של גמליאל הגיעו להיפרד ממנה במחלקה בשעות הבוקר.

נתוני משרד הבריאות 11.05.2020
נתוני משרד הבריאות 11.05.2020 | צילום: משרד הבריאות
תגיות:
משרד הבריאות
/
קורונה
פיקוד העורף לוגוהתרעות פיקוד העורף