המגמה נמשכת: רק 5 חולים חדשים אובחנו ביממה האחרונה

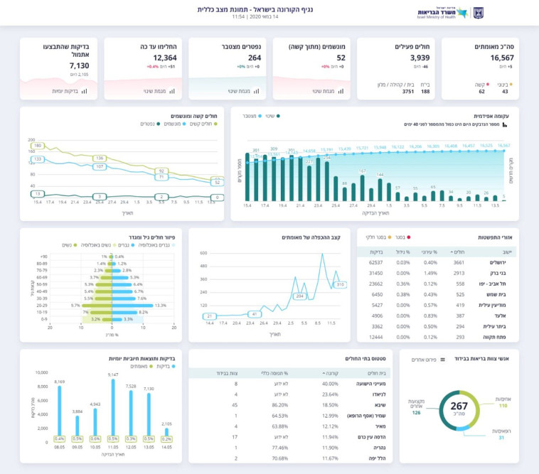
משרד הבריאות פרסם את הנתונים העדכניים על התפשטות הנגיף, המעידים על ירידה במספר החולים הפעילים, שעומד נכון לרגע זה על 3,939 בני אדם, בתוכם 52 מונשמים

מעריב אונליין - לוגו צילום: מעריב אונליין
קורונה בישראל
קורונה בישראל | צילום: REUTERS/Amir Cohen
2
גלריה
נתוני משרד הבריאות 14.05.2020
נתוני משרד הבריאות 14.05.2020 | צילום: משרד הבריאות

בנוסף דיווח משרד הבריאות על מספר בדיקות הקורונה שנערכו מאז פרוץ המגיפה, שעומד על 7,130 בדיקות לאיתור לנגיף נכון לרגע זה, כאשר מתוכן בוצעו 2,105 בדיקות היום.

כזכור, אמש עלה ל-264, ומספר החולים הפעילים הוא 4,054. מספר המונשמים עמד, בדומה להיום, על 52 חולים. עוד נמסר כי מספר החולים הפעילים ירד ל-4,052, וכמות החולים שהחלימו עומדת על 12,232, לאחר שביממה האחרונה החלימו מעל מאה בני אדם.

תגיות:
משרד הבריאות
/
קורונה
פיקוד העורף לוגוהתרעות פיקוד העורף