מעל לרף שהציב נתניהו: 118 חולי קורונה אובחנו ביממה האחרונה

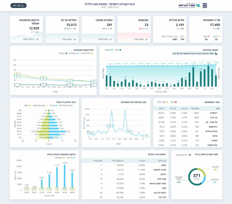
מספר החולים הפעילים עומד על 2,191, בהם 30 במצב קשה ומתוכם 23 מונשמים. מניין הקורבנות נותר עומד על 291. 15,013 בני אדם החלימו מהנגיף. 9,258 בדיקות בוצעו היום

מעריב אונליין - לוגו צילום: מעריב אונליין
קורונה בישראל
קורונה בישראל | צילום: מרק ישראל סלם
2
גלריה

משרד הבריאות עדכן הערב (חמישי) כי 65 חולי קורונה חדשים אובחנו היום, ו-118 חולים אובחנו ביממה האחרונה בכללותה. זוהי כמות העוברת את "הקו האדום" שהציב ראש הממשלה, בנימין נתניהו, לפיו תחלואה של מעל למאה בני אדם ביום תחייב בחינה מחדש של ההקלות.

מספר החולים הפעילים עומד על 2,191, בהם 30 במצב קשה ומתוכם 23 מונשמים. מניין הקורבנות נותר ללא שינוי והוא עומד על 291. 15,013 בני אדם החלימו מהנגיף. 9,258 בדיקות בוצעו היום, לעומת 12,929 אתמול.

נתוני התחלואה בנגיף הקורונה בישראל 4.6
נתוני התחלואה בנגיף הקורונה בישראל 4.6 | צילום: משרד הבריאות

העיר בעלת מספר החולים הרב ביותר היא ירושלים, בה 3,954 חולים, ולאחריה בני ברק עם 2,959. תל אביב ניצבת במקום השלישי עם 647.

תגיות:
משרד הבריאות
/
קורונה
פיקוד העורף לוגוהתרעות פיקוד העורף