משרד הבריאות: 169 חולי קורונה אובחנו ביממה האחרונה

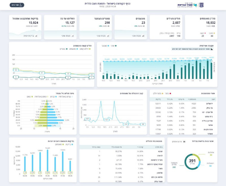
משרד הבריאות עדכן כי סך הכל ישנם 2,607 חולים פעילים בישראל. 15,127 בני אדם החלימו מהנגיף, והיום בוצעו 8,812 בדיקות. מניין הקורבנות נותר על 298

לוגו מעריב צילום: מעריב אונליין
עקבו אחרינו
קורונה בישראל
קורונה בישראל | צילום: יוסי אלוני, פלאש 90
2
גלריה
נתוני משרד הבריאות 8.6 בערב
נתוני משרד הבריאות 8.6 בערב | צילום: משרד הבריאות

מספר החולים באורח קשה עומד על 29. 15,127 בני אדם החלימו מהנגיף. היום בוצעו 8,812 בדיקות.

תגיות:
המטה לביטחון לאומי
/
קורונה
פיקוד העורף לוגוהתרעות פיקוד העורף