בעקבות העלייה הדרמטית בתחלואה: אלו היישובים בהם הוטלו הגבלות

משרד הבריאות עדכן על עלייה דרמטית במספר הנדבקים. מנתוני משרד הבריאות עולה כי כמות הנדבקים שאובחנו ב-24 השעות האחרונות עלתה בכ-200 לעומת היממה שקדמה לה

מעריב אונליין - לוגו צילום: מעריב אונליין
אכיפת הסגר בישראל
אכיפת הסגר בישראל | צילום: REUTERS/Ammar Awad
3
גלריה

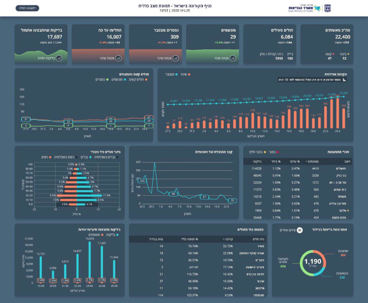
מספר החולים הפעילים בישראל עומד כעת על 6,048, בהם 52 במצב בינוני ו-47 במצב קשה, מתוכם 29 מונשמים. מספר המונשמים עלה באחד בהשוואה לאתמול. 16,007 בני אדם החלימו מהנגיף. היום בוצעו 11,044 בדיקות.

נתוני התחלואה בנגיף הקורונה בישראל 25.6
נתוני התחלואה בנגיף הקורונה בישראל 25.6 | צילום: משרד הבריאות

ראש הממשלה, בנימין נתניהו, כינס את ועדת השרים להכרזה על אזור מוגבל, אשר החליטה להאריך את ההכרזה על שכונה 2 בערערה כ״אזור מוגבל", וכן החליטה להטיל הגבלות על רובעים ג', ז' ו-ח' באשדוד: סגירת מוסדות חינוך ואיסור על התקהלות של מעל 10 אנשים, על שכונת עג'מי ביפו ורהט: הסרת ההגבלות והגברת האכיפה, ועל בת ים: סגירת מוסדות החינוך החל מכיתה ה', איסור על התקהלות של מעל 10 אנשים, ואכיפה מוגברת בחתונות ובמקומות נוספים.

חוף בת ים
חוף בת ים | צילום: אבשלום ששוני

בתוך כך, אגף המודיעין בצה"ל פרסם דוח הקורא לשקול מחדש את ההקלות האחרות, ולהרחיב משמעותית את אכיפת עטיית המסכות במרחב הציבורי. בדו"ח נכתב כי "היקף החולים החדשים במצב קשה מעיד על תמונת ההדבקה הארצית בשבועות שקדמו לה", ולכן הם מעריכים כי התחלואה אף תתגבר בשבועות הקרובים.

תגיות:
משרד הבריאות
/
קורונה
פיקוד העורף לוגוהתרעות פיקוד העורף